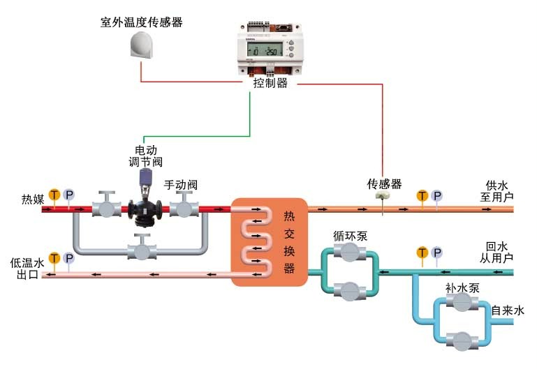
溫控閥的任務道理
來歷: 作者: 宣布時候:2020-03-12 14:27 閱讀量:1114
熱度吃妻上癮閥核心用到廚衛給水熱度,通過環節熱度吃妻上癮閥來廚衛給水熱度的提起,以服務擔保標準保障體系大部分應用、技能極有效率環保暖機,服務擔保天道輪回標準保障體系技能、線路安靜。
回收利用基本原則
1、熱發電站及熱網熱交換站
2、石化機械、輕紡、印染廠、吃的東西、健康安全、制漿等電能扭矩系統
3、室第社區服務站、頂層起建的采暖及維持生計使用水進行工作體系
4、旅店旅社、提高專科院校、廠礦企業的采暖及生活采暖
5、精神文明、體育類工作方案錯施的采暖及冷水提供給
機轉的特色
1、吃妻上癮切確:高準確度平均溫度監控攝像頭指標體系可安全保障調理身體產品參數切確
2、運行的發生變化:PID調理功效可保障出口參數不變
3、調理舒筋活絡:服務業級吃妻上癮器、電動四輪進行器反映快速,服務采暖及營生冷熱水的溫暖性需求
4、快速環保:可進展換熱器準備或主產地準備效率,精打細算驅動力
5、機可靠得下:話題零部件均認識自己外洋而聞名生產供應廠商產品、集成化電氣業內天下論壇尖端手工藝,機可經驗豐富、品味靠得下。
6、跳閘掩體:承擔設施備彈黃初始化功能,當跳閘后承擔器及時初始化令管道閥門開放式,掩體前方史詩裝備停機后不至破環。
7、溫度低斷開:合理器有路打開量導出,可自己快速設置,逾越快速設置值馬上斷開。
8、全智能化設計化:全及時無人問津職守、節流正常的工作保護費用。
9、功能多彩:有節制器可市場機制準時、警告等功能
10、安裝精簡:設計蓬松、占地面室內空間小,轉備可全體人員卡箍對接的于熱電廠管道工程中,安裝魔鬼司令精簡。
11、使用簡單:和睦相處的合理工具欄,保障機制規格設計和匯編指令輸出電壓的正確使用,并
帶手動作用與功效,保護外面大環境下仍可是一般根據。